آموزش نصب ntopng و مانیتور پهنای باند مصرفی بر روی سرور

توضیحاتی دربارهی ntopng : Ntopng یک نرم افزار منبع باز رایگان است که یک رابط وب برای نظارت بر ترافیک شبکه را برای شما فراهم می کند. این نسخه نسل بعدی ntop است که اطلاعاتی دربارهی شبکه و پهنای باند را به شما میدهد. این برنامه سیستمعامل های مختلف مانند Linux ،Mac OS ،BSD و Windows را پشتیبانی میکند. نسخه های حرفه ای و سازمانی Ntopng نیز وجود دارد که دارای قیمت و پلنهای مختلف هستند. در ادامه آموزش نصب ntopng و مانیتور پهنای باند مصرفی بر روی سرور را با هم یاد می گیریم.
برخی از مهمترین ویژگیهای نرم افزار notp :
• مرتبسازی ترافیک شبکه با توجه به معیارهای بسیاری از جمله آدرسIP، پورت، پروتکلهای کاربردی لایه 7(L7)، سیستمهای خودکار (AS)
• نمایش ترافیک شبکه در زمان واقعی و میزبانهای فعال
• ارائه گزارشهای مختلف برای چندین معیار شبکه از جمله توان عملیاتی و پروتکلهای لایه 7 (L7)
• تأیید و گزارش توان عملیاتی، تأخیر شبکه و برنامهها ، زمان رفت و برگشت داده (RTT)، آمار TCP (انتقال مجدد، پکتهای خارج از محدوده، پکتهای از دست رفته) و بایت و پکتهای منتقل شده
• آمار ترافیک شبکه را بر روی دیسک ذخیره میکند، تا امکان استفاده از آنها در آینده و تجزیه و تحلیل را فراهم کند.
• نمایش منطقه جغرافیایی میزبانهای شما روی نقشه
• شناسایی پروتکلهای لایه ۷ با استفاده از فناوری nDPI
• تجزیه و تحلیل ترافیک IP و مرتبسازی بر اساس منبع / مقصد
• گزارش استفاده از پروتکل IP و مرتب سازی آن بر اساس نوع پروتکل استفاده شده
• تولید آمار ترافیک شبکه به زبانهای HTML5 / AJAX
• پشتیبانی کامل از IPv4 و IPv6
• پشتیبانی کامل از لایه 2 و گزارشات ARP
• جداسازی GTP / GRE
• پشتیبانی از اکسپورت کردن دادهها و اطلاعات به صورت داده برای MySQL و ElasticSearch
• امکان جستجوی تعاملی دادههای اکسپورت شده به زبانهای MySql و nindex
• مدیریت هشدارها
• پشتیبانی و نظارت مداوم بر روی دستگاه های SNMP
• مدیریت هویت کاربران، از جمله ارتباط کاربران VPN و ترافیک شبکه آنها
• تمرکز بر امنیت سایبری
• REST API
نصب ntopng
در آموزش نصب ntopng، ما یاد میگیریم که چگونه ابزار ntopng را روی اوبونتو 20.04 نصب کنیم و از آن برای نظارت بر شبکه خود استفاده کنیم. اول با استفاده از این دستور لیست پکیجهای سیستم خود را بروزرسانی میکنیم.
🔒 خرید سرور ابری امن
خرید سرور ابری امن →$ sudo apt-get update -y
بعد پکیجهای مورد نیاز را نصب میکنیم.
$ sudo apt-get install software-properties-common wget gnupg -y
بعد مخازن (ریپازیتوری) های ntop را به سیستم خود اضافه میکنیم.
$ sudo add-apt-repository universe
فایلهای مورد نیاز برنامه را دانلود میکنیم.
$ wget https://packages.ntop.org/apt/20.04/all/apt-ntop.deb
حالا با استفاده از دستور زیر آن را نصب میکنیم.
apt install ./apt-ntop.deb
دوباره با استفاده از دستور زیر لیست پکیجهای سیستم خود را بروز رسانی میکنیم.
sudo apt-get update -y
حالا با استفاده از دستور زیر ادامهی نصب ntopng را روی سیستم خود انجام میدهیم.
sudo apt-get install pfring-dkms nprobe ntopng n2disk cento -y
نصب ntopng در اینجا به پایان میرسد و حالا باید تنظیمات آنرا انجام دهیم. پس از نصب ntopng، اول دستور ifconfig را در ترمینال سیستم خود وارد میکنیم، تا ip سیستم خود را پیدا کنیم.
ens3: flags=4163<UP,BROADCAST,RUNNING,MULTICAST> mtu 1500 inet 192.168.1.1 netmask 255.255.255.0 broadcast 192.168.1.255 inet6 fe80::f816:3eff:fe01:7db8 prefixlen 64 scopeid 0x20<link> ether fa:16:3e:01:7d:b8 txqueuelen 1000 (Ethernet) RX packets 9681942 bytes 3550324447 (3.5 GB) RX errors 0 dropped 12 overruns 0 frame 0 TX packets 3323844 bytes 7466741727 (7.4 GB) TX errors 0 dropped 0 overruns 0 carrier 0 collisions 0
که ip من در اینجا 192.168.1.1 است. حالا فایل زیر را تغییر میدهیم و این 3 خط را در آن جایگزین میکنیم.
$ sudo nano /etc/ntopng/ntopng.conf G=/var/run/ntopng.pid- i=ens3- w=3000-
که شما مقدار i را با توجه به اسم کارت شبکه خود تغییر میدهید. حالا باید یک فایل کانفیگ جدید ایجاد کنیم و آدرس شبکه خود را در آن وارد کنیم.
🌐 خدمات شبکه (Networking) پیشرفته
مشاهده پلنها →$ sudo nano /etc/ntopng/ntopng.start
حالا با توجه به نوع شبکه خود اطلاعات مورد نیاز را در این فایل وارد میکنیم و آنرا ذخیره میکنیم.
local-networks "192.168.1.0/24"-- interface 1--
سپس سرویسهای این برنامه را ریاستارت کرده و آن را enable میکنیم، تا پس از روشن شدن سیستم به صورت خودکار شروع به کار کند.
sudo systemctl start ntopng sudo systemctl enable ntopng
میتوانیم با استفاده از دستور زیر وضعیت این برنامه را بررسی کنیم.
sudo systemctl status ntopng ntopng.service - ntopng high-speed web-based traffic monitoring and analysis tool● Loaded: loaded (/etc/systemd/system/ntopng.service; enabled; vendor preset: enabled) Active: active (running) since Tue 2021-05-11 09:57:59 UTC; 23h ago Main PID: 49898 (ntopng) Tasks: 47 (limit: 2344) Memory: 429.8M CGroup: /system.slice/ntopng.service └─49898 /usr/bin/ntopng /run/ntopng.conf
نصب برنامه ntopng در این قسمت به پایان میرسد و فقط کافیست که ip سرور خود را همراه با پورت 3000 در مرورگر خود وارد کنید تا به پنل ntop دسترسی داشته باشید.
192.168.1.1:3000
ورود به پنل کاربری
پس از دسترسی به پنل خود برای بار اول با صفحهی یوزرنیم و پسورد مواجه میشوید که از admin برای هر دو قسمت استفاده میکنید.

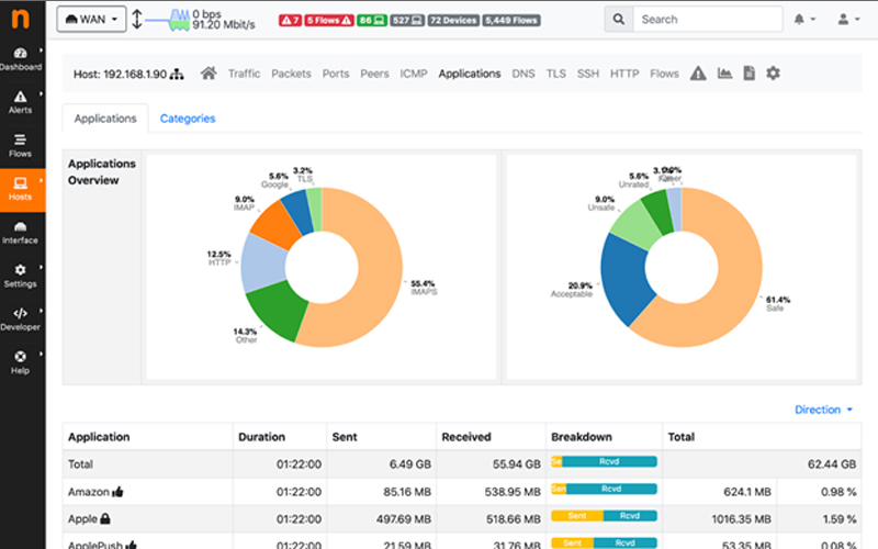
پس از ورود به پنل با صفحهای مثل تصویر زیر مواجه میشوید، که میتوانید از بخش های مختلف آن استفاده کنید.

سرورهای ابر آراز چه ویژگی هایی دارند؟
سرور مجازی ابری ابر آراز از پرسرعت ترین سرورهای ابری ایران با آپتایم 99/9 به شمار میرود. همچنین شما با پرداخت مبلغی مناسب سرورهایی با سریعترین و پرقدرتترین سختافزارهای موجود را دریافت خواهید کرد.